gesponsertIntelligent Document Processing Retarus bringt Intelligent Document Processing auf ein neues Level

2 min Lesedauer

Gesponsert von

Mit Retarus Intelligent Document Processing digitalisieren Unternehmen ihre Geschäftsprozesse ohne großen Aufwand. Unternehmen profitieren von geringeren Kosten im Vergleich zur manuellen Dokumentenverarbeitung und beschleunigen die Kommunikation mit Kunden und Lieferanten erheblich.

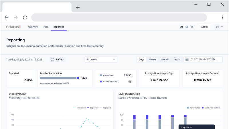
Über leistungsstarke Analyse- und Reporting-Tools erhalten Administratoren in Echtzeit einen Überblick über verarbeitete Dokumente.(Bild:  Retarus)
Über leistungsstarke Analyse- und Reporting-Tools erhalten Administratoren in Echtzeit einen Überblick über verarbeitete Dokumente.
(Bild: Retarus)

Mit Retarus Intelligent Document Processing (IDP) können Unternehmen große Mengen eingehender Dokumente schnell und automatisiert verarbeiten. Dabei profitieren Kunden von der einzigartigen EDI-Expertise von Retarus: Durch die optionale Kopplung mit dem Retarus EDI-Service lassen sich die Dokumente automatisiert als strukturierte Daten in ERP-Systeme übertragen – unabhängig davon ob sie per Scan, E-Mail oder Fax eingehen. Hierfür nutzt Retarus modernste, proprietäre KI-Modelle, die sich an spezifische Dokumententypen anpassen lassen und laufend weiterentwickelt werden.

Die vollständig digitale Dokumentenverarbeitung minimiert Fehlerquoten und reduziert den manuellen Aufwand erheblich. Die Dunkelbuchungsquote von Retarus IDP liegt out of the box bei bis zu 90 Prozent. In Kombination mit einem HITL-Interface (Human-in-the-Loop) erreicht die Lösung eine 100-prozentige Erkennungsquote: Das System markiert automatisch die Daten, die nicht exakt erkannt werden. HITL-Operator können die markierten Daten anschließend manuell überprüfen und bei Bedarf korrigieren. Insgesamt profitieren Unternehmen durch die sekundenschnelle Datenextraktion von kürzeren Bearbeitungszeiten, von bis zu 60 Prozent geringeren Kosten im Vergleich zur manuellen Dokumentenverarbeitung und einem schnelleren ROI.

Erkennung komplexer Dokumentenstrukturen

Retarus IDP kombiniert verschiedene KI-basierte Technologien wie Machine- und Deep Learning, Computer Vision sowie Natural Language Processing (NLP) und maximiert die Erkennungsgenauigkeit selbst bei komplexen Dokumentstrukturen. Dazu gehören auch Bild- oder Tabellenelemente, die beispielsweise in Bestellungen oder Auftragsbestätigungen enthalten sind. Darüber hinaus sorgen fortschrittliche Text- und Semantikanalysen dafür, dass verschiedene Sprachen noch besser erkannt und verarbeitet werden. Kunden profitieren somit von einer sehr hohen Datenqualität.

Leistungsstarkes Reporting

Gleichzeitig ist die IDP-Lösung von Retarus vollständig konfigurierbar. Administratoren erhalten über Analyse- und Reporting-Tools in Echtzeit einen Überblick über die verarbeiteten Dokumente. Dabei liefert das Reporting umfassende Informationen auf Feld- und Inhaltsebene sowie detaillierte Kennzahlen zum Automatisierungsgrad – und zwar pro Prozessschritt. Sollte die Erkennungsquote nicht hoch genug sein, können entsprechende Felder flexibel nachjustiert und Optimierungen in der Konfiguration vorgenommen werden.

Automatisierte Stammdaten-Validierung

Darüber hinaus validiert und verifiziert Retarus IDP erkannte Daten automatisch. Neu eingehende Daten werden geprüft und dazu mit den hinterlegten Stammdaten verglichen. Stimmen sie nicht mit den Stammdaten überein, werden sie automatisch an HITL zur Kontrolle übergeben und können bei Bedarf korrigiert werden. Dies führt zu einem höheren Grad der Automatisierung, einer verbesserten Dunkelbuchungsquote und optimiert die Datenqualität nachhaltig.

Flexible API-Integration und Partner Readiness

Dank offener Standards und Konnektoren lässt sich Retarus IDP in nahezu jede IT-Umgebung nahtlos integrieren, zum Beispiel SAP S/4HANA, Oracle Order Management oder Microsoft Dynamics 365 for Sales. Partner haben somit die Möglichkeit, Intelligent Document Processing in ihr Portfolio aufzunehmen oder als Teil ihres Solution Blueprints zu integrieren.

Jetzt Newsletter abonnieren

Verpassen Sie nicht unsere besten Inhalte

Mit Klick auf „Newsletter abonnieren“ erkläre ich mich mit der Verarbeitung und Nutzung meiner Daten gemäß Einwilligungserklärung (bitte aufklappen für Details) einverstanden und akzeptiere die Nutzungsbedingungen. Weitere Informationen finde ich in unserer Datenschutzerklärung. Die Einwilligungserklärung bezieht sich u. a. auf die Zusendung von redaktionellen Newslettern per E-Mail und auf den Datenabgleich zu Marketingzwecken mit ausgewählten Werbepartnern (z. B. LinkedIn, Google, Meta).

Aufklappen für Details zu Ihrer Einwilligung